软件简介:
楼宇节能自控系统利用现代控制技术、网络技术等实现对所有机电设备进行监控,确保设备的安全运行,实现自动化管理和节能,同时提高建筑整体的舒适感以及办公人员的工作效率。
系统组成:
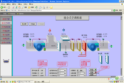
楼宇节能自控系统的结构如下图所示。

主要功能:
--设备状态监测,实时采集设备的运行状态、报警状态、运行时长等
--设备运行策略控制,科学控制设备启停顺序及设备交替开启策略
--设备的联动运行策略,如:室外温湿度和新风空调系统的联动关系
--环境参数的采集
--设备的定时控制或时间段控制
--设备的自动、手动控制

技术参数:
--总线:CANBUS、BACNET
--第三方接口协议:MODBUS TCP
--最大支持 8 DO、16 DI、5 AO、5AI
--直流24V电源输入
--处理器:ARM 32位处理器
--10/100M网络自适应
--工作温度0~60℃
--光电隔离保护
购买或下载软件,请注册!